Storyboard#
A Storyboard is a convenient way to view and organize all of the charts, graphs and insights that are relevant to you in one place. You can access all of the saved visualizations you have created and pin them to a Storyboard to create a custom display of your data.
Usage of Storyboard You can pin charts and tables to any Storyboard you have created and those that have been shared with you with the edit privilege. When you create a Storyboard, you can share it with other people with either the view or edit privilege. Storyboard are interactive and allows you to perform actions like filtering, excluding values and drilling down on the visualizations.
You can use the explore icon from any insight which you wish to add to Storyboard.

Insights#
Now, let’s add the insights to a Storyboard.

Add to Storyboard#
Create a New Storyboard#
Click on the icon on the insights page, then you can add your query report to Storyboard. In the dialog box, you can click the + Create to create a new Storyboard or you can add the query report to existing Storyboard. In the dialog box, a list of existing Storyboards will be displayed, from which you can select one and click the add button.
Add a Storyboard You will get the dialog box for adding to a Storyboard, enter a new Storyboard name, then click on the create and add button, which will then save it and add it to the Storyboard.

Create a New Storyboard#
Here, a new Storyboard named Demo Storyboard is created.

Created a New Storyboard#
The name of the storyboard appears at the top of the page. Every storyboard is associated with a Business Area, which functions like a tag to help organize storyboards. For example, if you create a storyboard named Test, it will automatically be placed under the My Storyboard Business Area. You can change the assigned Business Area at any time while editing the storyboard.

Business Area#
My Storyboard#
NOTE
With the Storyboard, you can view the pinned datasets and receive insight updates every time there's a republish.
My Storyboard is like a folder to view your pinned items. You can find the insights pinned in your Storyboards and share them with your team easily.
Your pinned insights will be displayed in a graphical representation, columns and tables.
List View#
In the List View, all available Business Areas are shown in a list on the left side of the screen. Each storyboard is grouped under the Business Area it belongs to, making it easier to navigate and manage.

Storyboard List View#
To view the storyboards under a specific Business Area, simply click on the Business Area name to expand it. This helps you quickly find and access the relevant storyboards without having to search through everything manually.

Storyboard List View#
Hovering over the Info icon next to each storyboard will show the storyboard’s name and the last edited date. If the storyboard has been shared with you, it will also display the name of the person who shared it.

Storyboard Info#
To close the List View, simply click on the Storyboards icon.

Storyboard List View#
Components#
Components are building blocks that let you enhance a storyboard by adding meaningful content such as text or images. They help communicate the purpose, context, or key information within a storyboard, making it easier for users to understand what it represents at a glance. Whether you want to explain a process, highlight an important message, or visually support your content, components ensure the storyboard is informative and engaging.
Adding Components#
To add a component, click the Plus icon.

Adding Components#
Choose either Text or Image.
To add text, select the Text option and type your message.

Text Component#
To add an image, select the Image option and upload the desired file.

Image Component#
Once done, click Submit to save your changes. The component you created will then appear within the storyboard.

Adding Component#

Component Added#
Widgets#
Widgets in storyboards can be used to organize the insights in the storyboard in a tab view or add Text/Image components to a specific storyboard.
Accessing Tabs#
Click the Storyboard tab, then choose the storyboard where you want to add a new widget.

Storyboard Tab#
Creating Widgets#
Click the Add Widget icon and choose Tab from the dropdown menu.

Creating Widgets#
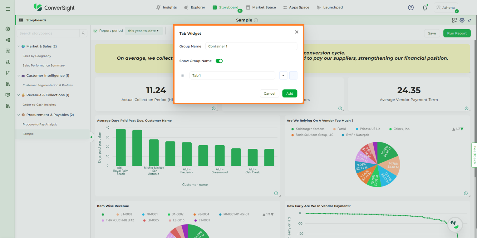
The Tab Widget popup will appear, prompting you to enter details such as Group Name and Tab Name.

Tab Widget#
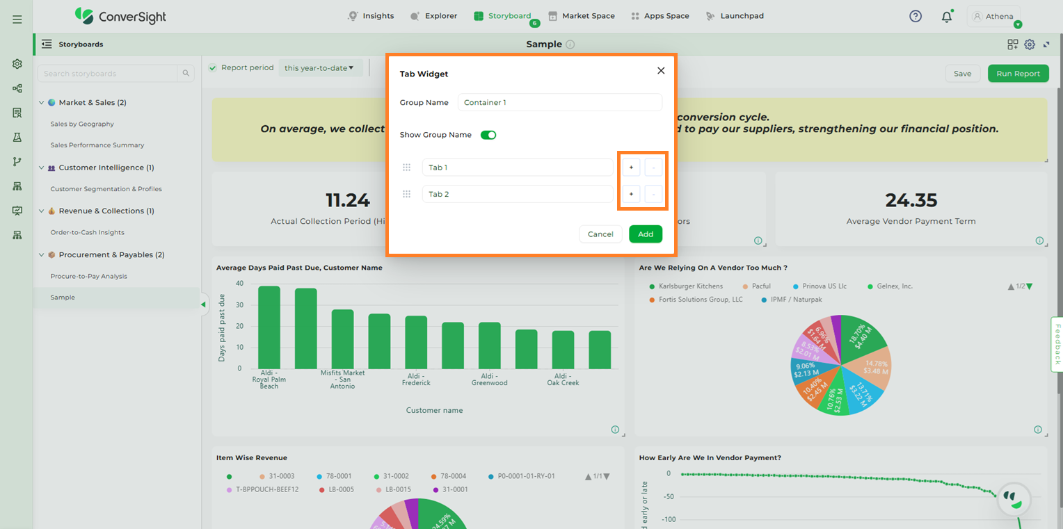
You can add multiple tabs within a single widget by clicking the “+” symbol and remove them using the “-” symbol associated with each tab.

Tab Widget#
You can also rearrange the order of tabs by clicking and dragging the Dots icon.

Rearranging Tabs#
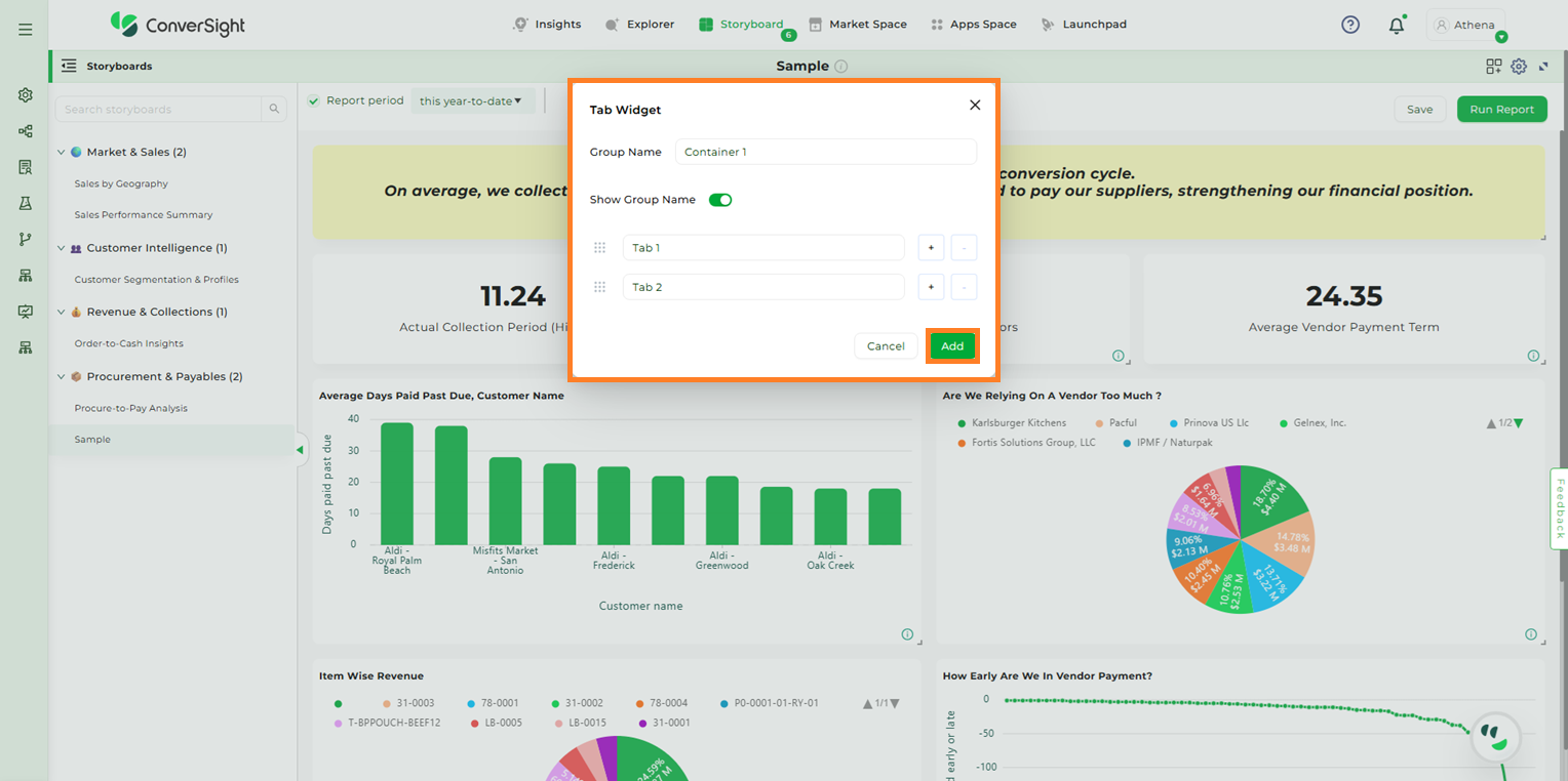
Once you have entered all the details and required tabs click on Add button to create the Tab Widget.

Adding Tab Widgets#
Adding Insights to Tab Widgets#
There are two ways to add components to a tab within the Tab Widget:
By using the Choose Component option
By using the Move option
Choose Component
Select the tab where you want to add the insight or component. Then click the Choose Component button.

Choose Component#
After clicking the “Choose Component” button, all available insights in that storyboard will be listed. Select the desired insight and click “Add” to include it in the tab.

Choose Component#
NOTE
Users can create multiple Tab Widgets within a storyboard, but only one insight can be added to each tab within a Tab Widget.
When an insight is added to a tab, it is displayed within the tab and is no longer visible on the main storyboard.

Tab Widget#
Move
Select the insight you want from the storyboard, click the Three-Dot Menu, and choose the Move option from the dropdown.
After clicking “Move”, a popup will appear asking you to select a group from the dropdown.

Move#
Once the group is selected, choose the tab where you want to add the insight, then click the Move button to confirm.

Move to Tab#

Move to Tab#
Manage#
The Manage option lets you make changes to a Tab Widget.
What you can do:
Edit Group Name – Change the name of the tab group.
Show/Hide Group Name – Use this toggle to display or hide the group name in the storyboard.
Add or Remove Tabs – Add new tabs or remove existing ones from the widget.
NOTE
If you remove a tab, the insight in that tab will be moved to the storyboard.

Manage#
Once modifications are done click on Save to apply the changes.

Save#
Delete#
Use the Delete option to permanently remove the entire Tab Widget.

Delete#
When you click the Delete option, a confirmation popup will appear. If you are sure you want to delete the Tab Widget, click the Delete Widget button.

Delete#
Set As Filter#
The “Set As Filter” option allows users to apply a column-specific filter across all insights within a storyboard. This feature is available only for insights in table format.

Set As Filter#
If an insight is not currently in table format, selecting “Set As Filter” from the dropdown menu will trigger a popup, prompting the user to convert the insight into a table before the filter can be applied.
Click on the “Yes” button to convert the selected insight into table format.

Set As Filter#
When you click “Yes”, the insight is automatically converted into table format. A new popup will then appear, prompting you to select the Dimension or Component to apply as the filter.

Selecting Dimensions#
To use a dimension column as a filter, select the desired column from the “Available Dimensions” section.

Available Dimensions#
Users can select components from the Available Components section in the storyboard. Choosing the All option will apply the filter to every component, but you also have the flexibility to apply it to a single component or any number of components of your choice.

Available Dimensions#
After making your selection, click the “Apply” button to save the changes.

Apply#
The selected insight is now converted into a filter component, and a filter icon appears on the applied insight.

Apply#
To apply this filter to all storyboard components, click the desired row in the filter component. You will then see the filter applied across all components in the storyboard, along with the specific filter details. In this example, the filter applied is Buyer is Nass Torres.

Apply#
Manage#
Selecting the “Manage” option allows you to edit the applied filter as needed.

Apply#
Once the changes are made, click “Save” to apply the modifications.

Save#
Reset#
The “Reset” option allows users to revert all filter component changes applied across the storyboard.

Reset#
Embed Storyboard#
The Embed Storyboard feature allows users to seamlessly integrate visual storyboards into internal or external applications. This enables users to access real-time insights directly within their own applications, without needing to log into the ConverSight platform. Organizations can apply filters and permissions to ensure that each embedded storyboard is securely tailored to the intended audience, making it easier to deliver data-driven narratives across departments or client-facing portals.

Embed Storyboard#
To learn more in detail, watch Embedding a Storyboard
Add Help#
Click on the Settings icon and select Help icon in the Storyboard page. You can add description about the Storyboard. So that when you share your Storyboard with others, they can read the description and make use of the Storyboard.

Add Help#
Along with the description, you can also add images as attachments for better understanding.

Add Help#
Clone#
Click on the Settings icon and select Clone Dashboard icon in the Storyboard page. Clone helps you in creating a copy of your Storyboard and edit it as required to create another Storyboard.

Clone a Storyboard#

Clone a Storyboard#
Auto-Arrange#
Click on the Settings icon and select Auto Arrange icon in the Storyboard page. This helps you in re-arranging your data or components in the Storyboard and gives you the best view by reducing free spaces.

Auto Arrange a Storyboard#
Schedule a Storyboard#
You can schedule a Storyboard job for any Storyboard. Click Settings icon and select the Schedule Report icon.

Schedule a Storyboard#
In the Scheduled Storyboard dialog box, you can add your email address as well as emails you would like to CC. You can set your schedule to daily or weekly and can also set your timings. Once you save your scheduled Storyboard, it will be sent to the recipient email with your set timings.

Schedule a Storyboard#
To watch the video, click on Scheduling Storyboard.
Edit a Storyboard#
If you want to edit the original Storyboard, click on the settings icon and select Edit icon and you can change your Storyboard name.

Edit a Storyboard#

Edit a Storyboard#
Business Area to Storyboard#
By clicking on the Edit icon, you can add a new Business Area to a storyboard. In addition to this, you can provide business context to give a clearer explanation. You can add more than one Business Area to the storyboard, allowing for a more detailed and organized presentation.

Add a Business Area#
Once you’ve made your additions, click the Update button to save and apply all the changes.

Update Button#
The added Business Area will be reflected in the List view in the left panel.

Updated Business Area#
Delete a Storyboard#
Click on Settings icon and select Delete icon, you can delete the selected Storyboard.

Delete a Storyboard#
When you click the Yes button, your selected Storyboard will be deleted.

Delete a Storyboard#
Export to PDF#
Click on Export to PDF icon , you can download the Storyboard to the PDF file.
In ConverSight, you can download the entire Storyboard in PDF format, so you can share it with people inside and outside your organization.

Export to PDF#
Export to PPT#
To generate a PowerPoint (PPT) version of your report, choose the specific storyboard and then click on the Export to PPT icon .
In ConverSight, you can download the entire Storyboard in PPT format, so you can share it with people inside and outside your organization.

Export to PDF#
Linking a Storyboard#
The Navigate to feature in the Storyboard enables you to establish connections from your Storyboard to other elements like apps, insights, another Storyboard or even a designated URL of your choice.
Now let's look at the steps to link a Storyboard:
Step 1: Switch to the Storyboards page from the Insights page.

Storyboard#
Step 2: Select the preferred Storyboard to connect with other elements.

Storyboard#
Step 3: Click on the Storyboard’s title to create a connection with other elements and to edit the title of the Storyboard.

Storyboard title#
Step 4: In the Navigation to dropdown, choose your Storyboard’s redirection destination which are Apps, Insights, Storyboard or URL.
When you choose Apps, you can create a link between your Storyboard and a preferred CS App. Clicking the Storyboard’s title will then redirect you to the selected CS App.

Navigate to Apps#
If you select Insights, you can establish a connection between the Storyboard and the Insights page. Clicking the Storyboard’s title will then direct you to the Insights page.

Navigate to Insights#
Opting for the Storyboard option allows you to establish a link to a pinned item within a Storyboard of your choice. When you click on the Storyboard’s title, it will lead you to the pinned Insight on the selected Storyboard’s page.

Navigate to Storyboard#
If you choose URL , you have the option to establish a link between your Storyboard and an external website by inputting the URL. Clicking on the Storyboard’s title will then take you to the specified link. If you check the Open in a new tab checkbox, the link will open in a new browser tab.

Navigate to URL#
Step 5: After making your selection for the Storyboard’s redirection destination, click the Submit button.

Submit#
Once the link is established, the Storyboard title will convert into a hyperlink, rendering it clickable. Upon clicking the title, the Storyboard will redirect to the selected destination. This navigation feature within Storyboards is also accessible to users within the organization with whom the storyboard has been shared.

Linked Storyboard#
Storyboard Filters#
Filters can be applied to Storyboards just as with tables and charts. These kinds of filters apply to an entire Storyboard, making it easy to see only the data that you are interested in across the tables and charts within a Storyboard.
Clicking the Filter icon opens a panel displaying the Dataset, Subject Area, and a list of columns from the table associated with the selected dataset and subject area. From this list, you can choose the specific column you want to apply a filter to.

Storyboard Filters#
Hovering over the columns will display the details of the columns

Column Details#
You can filter columns by selecting the desired Dataset and Subject Area. The chosen filter columns will appear in the Filter section. Once you’ve made your selections, click the Close icon to exit the panel.

Column Details#
If the selected Filter’s column category is a dimension, you can choose an operator for the value in the column.

Dimension Column#
If the column falls under the date category, you have the flexibility to pick different date values.

Date Column#
Once you’ve made your selections, click Run Report to generate a visualization output. If you want to keep this output for later, you can choose to Save it. Saving the visualization makes it permanently available for reference and use whenever you need it.

Run Report#
The Report period feature is a handy way to filter data based on specific dates.

Report period#
NOTE
If the category of the column is metric or calculated metric, the Storyboard filters will not be applicable.
Customization of Storyboard#
Customizing a storyboard allows you to tailor the presentation of your data to better suit your needs. By rearranging insights, changing chart types and applying filters, you can create a more organized and relevant view that highlights key information and improves decision-making. This flexibility ensures that your storyboards are not only visually appealing but also aligned with your specific analytical goals and business context.
Arrange Insights#
To organize the insights within the storyboard, Click and Drag each insight to your desired position. This allows you to customize the layout to better suit your needs.

Arranging Insights#
You can also resize the insights by using the Resize icon, making them larger or smaller as required.

Resizing Insights#
Change Chart Types#
To change the type of chart used for any insight, click on the Expand icon. This action will display all available chart types, allowing you to choose and apply the one that best suits your needs.

Explore#
Browse through the options, select the chart type that best represents your data and click the Save icon to apply your changes.

Save Changes#
Storyboard to Explorer#
Storyboard to Explorer allows users to edit a specific component within a storyboard by opening it in Explorer. This provides direct access to the columns and settings of the component, making it easy to modify, update, and save changes without recreating the component.
The following are the steps:
Step 1: In Storyboard, select the component you want to edit and click the Edit icon. The component will then open in Explorer for editing.

Edit a Storyboard Component#

Explorer View#
Step 2: Modify or Add columns as needed, then click Run to apply changes.

Run Button#
NOTE
Any filters applied in the storyboard will not be retained or shown while editing the component in Explorer.
For components with Smart Columns, click the Expand icon to view the columns in the smart columns and edit the columns, as needed.

Smart Column#

Smart Column Expand Button#

Smart Column#
NOTE
Once a Smart Column is expanded, it cannot be reverted to its original collapsed form.
Step 3: Once all changes are done, click Save Changes to update the storyboard component.

Save Changes#
Refreshing Insights#
Clicking the Refresh icon on any insight to regenerate it with the latest available data, ensuring real-time accuracy.

Refreshing Insights#
By clicking on , on an insight provides access to multiple actions, including:
Explanation
Delete
Color Format
Add Help
Copy
Edit Title
Explanation#
The Explanation option displays detailed information such as the Semantics, SQL Query, and SQL Form associated with the insight.

Explanation#
Delete#
To remove an insight from the storyboard, select the Delete option. A confirmation prompt will appear—click Yes to proceed with deletion.

Delete#
Color Format#
The Color Format option enables users to apply basic and conditional color formatting based on predefined rules to certain columns. After configuring the desired formatting, click Save to apply the changes.

Color Format#
Add Help#
The Add Help option allows users to include supporting information or context to enhance the understanding of the insight.

Add Help#
Copy#
The Copy option allows users to duplicate an insight from one storyboard to another. After selecting the target storyboard, click Submit to complete the action.

Copy Insight#
Edit Title#
The Edit Title option allows users to modify the insight’s title or update its redirect navigation. Make the required changes and click ‘Submit’ to save them.

Edit Title#
To watch the video, click on Storyboard Customization.
In conclusion, a Storyboard is your personalized canvas for data visualization and organization. It empowers you to effortlessly compile, access and showcase your charts, graphs and insights in a single, cohesive space. In a world inundated with data, Storyboards offer clarity and convenience, ensuring that your most critical insights are always at your fingertips, ready to inform and guide your decisions.